时间:2022-01-05 09:41
人气:
作者:admin
前言
一场危机倒逼一次变革,受电煤供应紧张、价格飙升等因素影响,今年第三季度,全国超过20个省份执行了有序用电,据中国电力企业联合会数据统计,1~10月份全国全社会的用电量为6.83万亿千瓦时,同比增长了12.2%,三季度全国执行有序用电影响的电量超过200亿千瓦时,影响当季全社会用电量的增速约一个百分点左右。随着重磅文件《关于“十四五”时期深化价格机制改革行动方案的通知》(发改价格〔2021〕689号)和《关于进一步深化燃煤发电上网电价市场化改革的通知(发改价格〔2021〕1439号)》(下称“1439号文件”)的下发,工商业电力交易市场化就这样实现了。
关键字:电力交易市场化;高能耗企业;能效管理
01 政策分析
电价市场化的核心是“定价机制转换”。过去是按照生产端成本来定价,价格不仅要弥补成本、获得合理收益,还要考虑消费者是否买单;今后将转向消费端,按使用需求来定价,从政府制定价格转向市场决定价格,价格水平由稳定转向灵活变动。因此,定价形式也将产生一系列变化,分电源、分环节的电价将转向分市场、分时段的电价。
“1439号文件”明确指出:对于普通工商业用户,“将燃煤发电市场交易价格浮动范围由现行的上浮不超过10%、下浮原则上不超过15%,扩大为上下浮动原则上均不超过20%。”对高耗能企业,“市场交易电价不受上浮20%限制。”另外,“电力现货价格不受上述幅度限制。”
当前电力系统正处于新旧过渡的阶段。据中国电力企业联合会数据统计,截至10月底全国全口径发电装机容量为23亿千瓦,同比增长了9%。其中煤电装机11亿千瓦,占总装机容量比重为47.8%,同比下降3.2%,电力装机延续了绿色低碳发展态势。在能源在系统中的占比不断增加,而其容量不能得到保证的情况下,面对12.2%的用电增长,电力供应面临着巨大挑战。据业内人士预测,“十四五”期间,全国电力供需形势总体仍然趋紧,面临系统性硬缺电风险。新旧电力系统“混搭”之下,出现不缺能源的能源危机,或将是未来电力保供的新常态。
02 对企业的影响
此次电改对企业影响是比较大的。一般人可能没察觉,因为居民(含执行居民电价的学校、社会福利机构、社区服务中心等公益性事业用户)、农业用电由电网企业保障供应,执行现行目录销售电价政策,但是所有工商业用户全部被推向电力交易市场,这将对工商业用户的用电模式产生深远影响。
首当其冲的是高能耗企业很多高能耗企业用电量非常大,但是毛利率比较低。以金属加工行业为例,根据业内12家上市公司年报披露,2020年度行业营业总收入均值为112.06亿元,毛利率均值为18.67%,而这些企业成本很大一部分为用电成本,如果电价波动幅度较大,那么很多企业可能会亏损。政府更是针对用能企业密集出台文件,要求企业注重能源消耗数据,提高能耗利用,这是实现碳达峰碳中和目标的重中之重。
其次数据中心,数据中心能耗比较大,近年来政府对数据中心出台各种政策,要求数据中心提高能效,2021年11月30日国家发展改革委等部门印发《贯彻落实碳达峰碳中和目标要求 推动数据中心和5G等新型基础设施绿色高质量发展实施方案》的通知(发改高技〔2021〕1742号)要求“到2025年,数据中心和5G基本形成绿色集约的运行格局。数据中心运行电能利用效率和能源利用率明显提升,全国新建大型、超大型数据中心平均电能利用效率降到1.3以下,国家枢纽节点进一步降到1.25以下,绿色低碳等级达到4A级以上。”
没有节能措施、没有购电能力、没有负荷灵活调整方案的高耗能企业和数据中心行业即将洗牌,用不起贵价电的、被挤压了利润空间的数据中心,等待它们的只有关停并转迁的命运。那么企业要如何合理使用能源,降低单位产能的能源成本以保证自身的良好发展呢?
03 解决方案
3.1 开源降耗,削峰填谷
安科瑞能源管理平台利用数据为企业提供节能分析和新能源使用策略,为企业微电网开源降耗提供改造方案。系统根据企业用电负荷特点,配置包括分布式光伏、储能等方式扩展用电容量,削峰填谷优化用能策略,把企业市电需求、新能源发电、生产负载、充电桩等组成的企业微电网通过数字化形式展现出来,降低对传统能源的需求,提高新能源的使用率。

3.2 合理利用能源数字化管控平台
对于高耗能企业,要实现节能降耗增效目标,一是优化产业布局和流程结构,淘汰落后工艺。二是利用好新能源和技术创新,以智慧能源管理平台等辅助管理手段提高能源利用效率,实现节能减排。其中智慧能源管理平台无疑是投入少,性价比高的一种方式,也是实现能源数字化和节能管控的数据基础。
3.2.1 掌握能耗数据
系统采集建筑电、水、气、冷热量等能源消耗数据和光伏、储能等新能源数据,对用能数据进行分析,按照区域、部门、用电设备类型进行细分和折标计算,提供同比、环比分析比较和用能数据追溯,同时可以提供尖峰平谷各时段用能数据和报表,帮助用户梳理能源账单明细,及时发现跑冒滴漏等能源浪费。

3.2.2 改良或淘汰落后产能
能源管控平台通过采集企业能源数据,并进行多维度统计、分析和展示,辅助企业进行能源采购贮存、分配转化、使用放散等各环节的综合监测、调度和平衡优化,帮助企业了解各类能源消耗量,进而细化分析到车间、产线、班组、工序工艺能耗以及产品单耗,帮助企业了解总碳排放和单位产品碳排放趋势和与国际、国内、行业先进标准的差距,从而对症下药,改良或淘汰落后产能。

3.2.3 了解节能潜力
系统对企业各类能耗进行折标计算、能源成本分析、碳排放趋势、分项能耗占比、区域能源消耗对比等统计,并三维展示企业重要工艺或设备的能源消耗动态,让管理者实时掌握企业,车间,产线,工序,设备的电、水、燃气、压缩空气、流量、压力、温度等状态。按照能源计划或制定的绩效指标进行KPI考核,预测企业能源消耗趋势,帮助企业了解内部能效水平和节能潜力。

3.2.4 负荷预测和控制
系统可以根据企业排产计划结合能耗双控指标对企业能耗进行预测和合理分配,在企业能耗逼近警戒值时及时发出告警信号,也可以按照预先设置的优先顺序自动切除负荷,比如空调、充电桩等,保障企业正常生产。
3.3 用能企业能耗数据监测
安科瑞用能企业能耗在线监测系统Acrel-5010按照《关于进一步推动能用能单位能耗在线监测系统建设的通知》文件和《NHJC-2018 用能单位能耗在线监测系统》系列标准要求,为企业接入端系统提供解决方案,完成用能单位能耗数据的采集和上传,加强能源消费总量和强度“双控”形式分析和预测预警,推动完成“双控”目标任务。

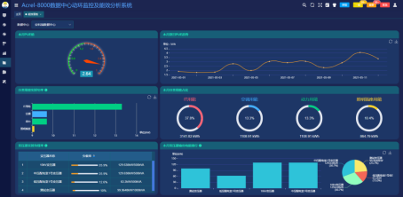
3.4 数据中心能效管理系统
1742号文件对数据中心的建设方和运维单位提出了更高的要求,要求对数据中心的能效指标PUE值有非常精细的了解,Acrel-8000数据中心能效管理系统可以帮助运维单位建立能效管理体系,掌控数据中心运行情况和IT、空调等设备的能耗数据。


04 总结
电价改革是有周期性的,从国外的改革经验来看,大约需要3~4个5年周期才能够建立比较成熟的价格体系,电力市场的建设周期亦然,电价改革与电力市场建设应同步推进。预计到‘十五五’末期乃至‘十六五’初期,我国电力市场与价格体系建立将走向成熟与完善,届时我国已经迈过碳达峰的目标,并基本实现现代化建设,在这样的基础上,向着碳中和的目标从容迈进。