时间:2021-11-29 17:59
人气:
作者:admin
摘要
基于目前科学技术飞速发展,人们对电力资源的依赖越来越广泛,而现阶段国内电力系统的运营成本还相对较高,因此完善电力系统各方面的工作已经势在必行。电力监控系统在整个电力系统中具有重要的作用,它能够有力的促进电网管理工作效率,降低电力系统的运营成本,本文通过在西郊金茂府地块1#、2#变电所的应用进而介绍电力监控系统商办领域中的应用。
关键字:西郊金茂府;电力监控系统;Acrel-2000Z
1 引言
配电自动化,是一项集计算机技术、数据传输技术、控制技术、现代化设备及管理于一体的综合信息管理系统。其目的是提高供电可靠性,改善电能质量,向用户提供服务,降低运行费用,减轻运行人员的劳动强度。
随着电力网络的不断发展,用电负荷的持续增长,各种新型负载不断涌现,用户更加关注电能质量问题,同时也对电能质量提出了更加严格的要求。用户需要电力监控管理解决方案来应对上述变化带来的挑战,以实现配电系统持续可靠、低耗的运行。本文通过对西郊金茂府地库项目电力监控系统的建设,介绍电力监控系统在商办商业中的应用。
2电力监控系统设计依据
GB50052-2009 《供配电系统设计规范》
GB50053-2013 《20KV及以下变电所设计规范》
GB50054-2011 《低压配电设计规范》
GB50059-2011 《35-110 KV变电所设计技术规程》
GB50060-2008 《3~110kV高压配电装置设计规范》
GB/T50062-2008 《电力装置的继电保护和自动装置设计规范》
GB/T50063-2017 《电力装置电测量仪表装置设计规范》
IEC61587-2016 《电子设备机械结构系列》
DL/T5103-2012 《35-110 KV无人值班变电所设计规程》
DL/T5136-2012 《火力发电厂、变电所二次接线设计技术规定》
GB50229-2019 《火力发电厂与变电所设计防火标准》
GB6162-1985 《静态继电器和保护装置的电气干扰试验》
DL/T587-2016 《继电保护和安全自动装置运行管理规程》
GB14285-2006 《继电保护和安全自动装置技术规程》
GB/T15145-2017 《微机线路保护装置通用技术条件》
GB7261-2016 《继电保护和安全自动装置基本试验方法》
DL/T720-2013 《电力系统继电保护及安全自动装置柜(屏)通用技术条件》
3项目概况
西郊金茂府地库项目位于上海市嘉定区嘉定新城E27-1地块,东临永盛路,西临合作路,南接麦积路,北接封周路。车库部分,建筑面积:70584m2停车1619辆,属I类车库。
本项目有1#、2#两个用户站变电所,1#、2#用户站为10KV/0.4KV变电所。1#用户站变电所包含10KV高压部分、TMA1、TMB1 两个变压器,变压器容量1250KVA;2#用户站变电所包含TMB2变压器,变压器容量1000KVA。该项目总共有高压两路10KV电源进线,3路出线回路;低压三个进线柜,十一个馈线柜,配电系统采用放射式与树干式相结合的方式。
4电力监控系统设计
在监控系统的设计中,要充分考虑客户的实际需求,以及电力系统的实际结构、电力系统的实际载荷能力等因素,进而合理的选择监控设备,这既有利于减少系统运作的成本,同时也有利于系统功能的实现。本项目的电力监控系统,可以实现对站内高、配电回路的实时监控,有利于电能管理。另一方面,电力监控系统不仅能够准确的表示出回路的用电状况,它还具备网络通讯等功能,能够与计算机、串口服务器等设备进行组合,及时的显示站内各个配电回路的运作状态,当站内电力系统的负载越标时,电力监控系统能够迅速报警,发出语音提示。另外,电力监控系统还能够生成报表、曲线图等统计信息,便于有关人员分析站内各部分的用电状况,使站内的用电活动更加安全,从而保证站内人员的生命安全,提高车站工作人员的工作效率。
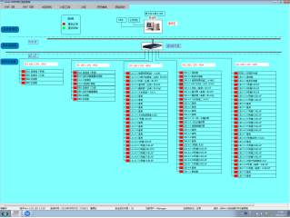
依据西郊金茂府地库项目1#、2#配电情况分布情况,在线监测系统建设采用分层分布式结构,系统包括:站控管理层、网络通讯层、现场设备层。系统网络结构如图所示:
站控管理层管理人员与计算机进行人机交互的直接窗口,对采集的现场各类数据信息计算、分析与处理,并以图形、数显、声音等方式反映现场的运行状况,是系统的上层部分。主要由系统软件和必要的硬件设备,如工业级计算机、打印机、UPS电源等组成。
通讯层使用的设备为ANet-2E4SM通讯管理机。该层是数据信息交换的桥梁,负责对现场设备回送的数据信息进行采集、分类和传送等工作的同时,转达上位机对现场设备的各种控制命令。
现场设备层主要是连接于网络中用于电参量采集测量的各类型的仪表等,也是构建该配电系统必要的基本组成元素。现场配置建培厂家多功能电能表,实现低压回路三相电流、三相电压、频率、功率、四象限电能等电参量监测;并对每个回路断路器分合闸状态进行监测。
系统结构图5电力监控系统软件功能
5.1 配电系统实时监测


系统人机界面友好,以配电一次图的形式直观显示配电线路的运行状态,实时监测各回路电压、电流、功率、功率因数、电能等电参数信息,动态监视各配电回路断路器、隔离开关、地刀等合、分状态,以及有关故障、告警等信号。
5.2 曲线查询

电力监控系统可通过采集电压参量来绘制电压曲线的时间跨度可设(单位为:天),初始进入该界面时曲线图形应为实时曲线。当设定好曲线的起始时间,点击界面中的刷新曲线按钮时,此时曲线应自动切换为历史曲线,显示的为自曲线的起始时间至设置时间后的趋势曲线。通过对曲线的分析可了解该配电电压是否稳定,是否达到电压上下浮动要求。
5.3 历史事件查询

电力监控系统能够对遥信变位,保护动作、事故跳闸,以及电压、电流、功率、功率因数越限等事件记录进行存储和管理,方便用户对系统事件和报警进行历史追溯,查询统计、事故分析。
5.4 实时报警

电力监控系统具有实时报警功能,系统能够对配电回路断路器、隔离开关、接地刀分、合动作等遥信变位,保护动作、事故跳闸等事件发出告警。电力监控系统具有实时语音报警功能,系统能够对所有事件发出语音告警。
5.5 通讯状态图

系统支持实时监视接入系统的各设备的通讯状态,能够完整的显示整个系统网络结构;可在线诊断设备通讯状态,发生网络异常时能自动在界面上显示故障设备或元件及其故障部位。从而方便运行维护人员实时掌握现场各设备的通讯状态,及时维护出现异常的设备,保证系统的稳定运行。
6前景展望
综上所述,电力监控系统帮助用电单位提高效率、减少损失、降低运营成本,电力监控系统能够确保电网管理效率、缩小电力运营成本,也成为供配电设计中不可或缺的重要组成部分。电力监控系统的通信、故障报警、数据存储记录等功能使得工作人员在实际工作中更加方便,可以通过人机操作界面, 直接了解到电力系统的运行状态,并能迅速传递出操作指令,由于监控设备对数据的传递都是通过网络传输来实现。因此,不同的电力监控系统可以设计不同的组网方式,确保数据信息能够迅速、准确的进行传输。另一方面,在供配电设计中运用电力监控系统,应该根据实际情况选择监控设备。一般的电力监控系统通常都采用具有远程通信、远程观测以及远程控制等功能的设备,而一些其他电力监控系统则需要选择功能更加齐全的智能设备。
在商办区域等场所设置电力监控系统,可以实现对站内低压配电回路的实时监控,有利于电能管理。另一方面,电力监控系统不仅能够准确的表示出回路的用电状况,它还具备网络通讯等功能,能够与计算机、串口服务器等设备进行组合,及时的显示站内各个配电回路的运作状态,当站内电力系统的负载越标时,电力监控系统能够迅速报警,发出语音提示。另外,电力监控系统还能够生成报表、曲线图等统计信息,便于有关人员分析站内各部分的用电状况,使站内的用电活动更加安全,从而保证站内人员的生命安全,提高工作人员的工作效率。

请旋转手机
查看更多精彩
点我
