时间:2023-09-14 11:05
人气:
作者:admin
一起来看看应用广泛的传感器工作原理,清晰明了。
应变加速度感应器(陀螺仪) ▼

电容式压力传感器 ▼

差压式液位计a ▼

差压式液位计b ▼

差压式液位计c ▼

电容液位计原理图 布料张力测量及控制原理 ▼

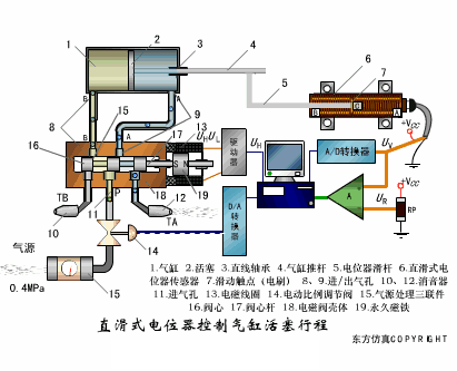
直滑式电位器控制气缸活塞行程 ▼

压阻式传感器测量液位的工作原理 ▼

MQN型气敏电阻结构及测量电路 ▼

气泡式水平仪的工作原理 ▼

扩散硅式压力传感器 ▼

称重式料位计 ▼

电子皮带秤重示意图 ▼

电子吊车秤 ▼

荷重传感器用于测量汽车衡的原理 ▼

荷重传感器的应用 ▼

TiO2氧浓度传感器结构及测量电路 ▼

电位器式传感器 ▼

陶瓷湿度传感器 ▼

多孔性氧化铝湿敏电容原理 ▼

基本变间隙型电容传感器和 差动变间隙型电容传感器的工作原理 ▼

变面积型电容传感器工作原理 ▼

利用接近开关进行物体位检测的原理 ▼

光柱显示编码式液位计原理 ▼

电容液位计原理图 ▼

电容测厚仪 ▼

电容加速度传感器 ▼

电容式油量表原理 ▼

频率差法测量流量的原理 ▼

空气传导型超声波发生、接收器的结构 ▼

超声波应用的两种类型 ▼

超声波探头的结构 ▼

超声波流量计的原理 ▼

超声波测厚的原理 ▼

超声波测量密度原理 ▼

超声波测量液位原理 ▼

超声防盗报警器 ▼

纵波探伤 ▼

横波探伤 ▼

表面波探伤 ▼

编辑:黄飞
下一篇:汽车总线协议转换解决方案(一)