时间:2023-07-06 11:58
人气:
作者:admin
近日,中移物联网有限公司(以下简称“中移物联”)推出了ZETA智能耳标(AE100),并配套数字管理云平台,为养殖场提供精准的牲畜活体实时监测支持及完整的智慧养殖物联网解决方案。

随着养殖产业的的结构升级,数字化、智能化的养殖方式已成为畜牧业发展的趋势。电子耳标是证明牲畜身份的标识,承载着动物个体信息,在大规模养殖中是一种必需品。耳标作为养殖信息化的基础,可实现动物个体活体监测和资产追溯管理,最终达到对养殖场的科学管理促进降本增效。
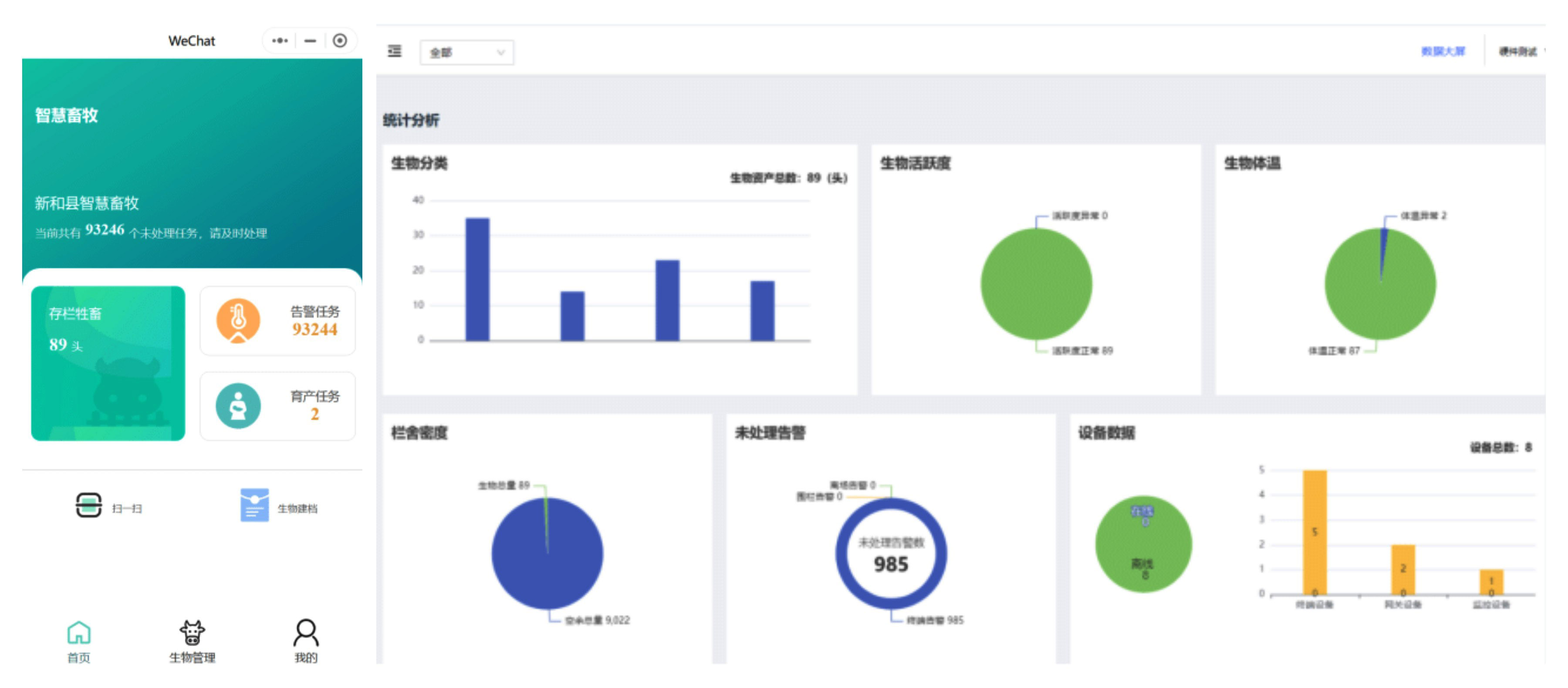
据了解,中移物联ZETA智能耳标(AE100)采用N32WB+ ZETA-MZ302模组方案,适用于连续采集圈养型猪、羊、牛等动物的体温、位置、运动量等生理参数。采集数据可用于牲畜日常管理、数据分析、疫情防疫、资产盘点、银行监管、农担评估、保险公司活体监测、政府补贴核准等等,以及牧场成本控制和畜牧业资产数字化管理。
该耳标内置了低功耗ZETA模组,设计轻薄紧凑,相比以往塑料耳标、二维码耳标容易破损污损、难以读取、效率低等问题,ZETA智能耳标能够实现非接触、远距离、自动上传、可读可写等功能,不仅提高了识读效率,而且完全避免了肉眼读标、扫码读标可能出现的人为错误和漏读误读。耳标采用可充电设计,支持反复烧录序列号,不仅延长了设备使用寿命还能大大降低运营成本。此外,该耳标通过中继网关实现数据上云,不论代养殖还是自养场均可实现远程无人值守,自动统计管理。

ZETA智能耳标具有多项实用功能,可用于畜牧业、实验室、宠物医院等场景,尤其在养殖领域,该耳标能够对牲畜的饲养、健康等指标进行智能化记录和监控。应用价值如下:
1.健康监测,疫病防控
疫病防控历来都是养殖业的头等难题。动物健康与体温有着重要关系,通过ZETA智能耳标实时监测动物体温变化,结合平台软件算法分析,可以对牲畜的日常防疫、发情及授精管理等健康状况进行监测和预警,减少疾病发生,降低死亡率,提高养殖效益和经济效益。
2.定位和运动监测
ZETA智能耳标可以实时采集牲畜的运动轨迹和运动状态,帮助养殖户更加清晰地了解牲畜的行为习惯和生长情况,调整养殖策略,提高养殖效益。
3.全生命周期管理
ZETA智能耳标赋予了动物唯一ID识别号。以养牛为例,通过记录牛场、牛舍及牛个体编号等数据,结合智慧畜牧的数字管理云平台相关数据分析,能够实现真正的全流程区块链溯源,从而清晰地了解牲畜的生长情况,及时调整养殖策略,实现科学管理。
4.畜牧产品的安全监管
通过ZETA智能耳标进行动物活体温度监测和位置管理,再配合平台数据报表和指标分析,可以实现牲畜活体真实性监测与追溯管理,为食品安全提供保障的同时,还能防止弄虚作假,杜绝虚假宣传、骗保骗贷,确保金融保险服务安全有效。
未来,智能耳标作为智慧养殖的重要组成部分,将在养殖场的管理和运营中扮演越来越重要的角色。随着技术的不断发展和应用,ZETA智能耳标将不断更新和升级,为养殖户提供更加智能化、高效化、健康化、安全化的养殖管理方案。
上一篇:夜狼安防智能网关的主要作用
下一篇:5G毫米波天线设计需要权衡取舍