时间:2009-12-14 14:32
人气:
作者:admin
基于ISA总线的ADC板卡设计
模数转换器是工业测量和控制系统中数据采集子系统的重要部件,它是测控现场的模拟信号源与数字计算机之间的接口,其任务是把现场中连续变化的被测信号转换成离散信号,再由工控计算机作进一步的数据处理。这就要求系统将所采集的模拟数据信号尽可能真实地、不失真地显示给控制人员,为此,笔者研制了基于ISA总线的A/D转换板卡。该板卡以AD574为A/D转换核心,在ISA总线技术的基础上,利用较少的外围元件来实现多通道、高精度的A/D转换。该板卡具有 32路单端信号输入,电压范围为0V~12V,转换位数为12bit/8bit任选,同时具有自检功能。本文主要介绍该板卡的硬件组成原理和软件实现方法。
2硬件电路
本转换卡的硬件电路由数字总线缓冲器、读/写地址控制/译码器、板号产生电路、a/d转换电路、自检电路、电源电路等组成。图1所示是其硬件系统组成框图。
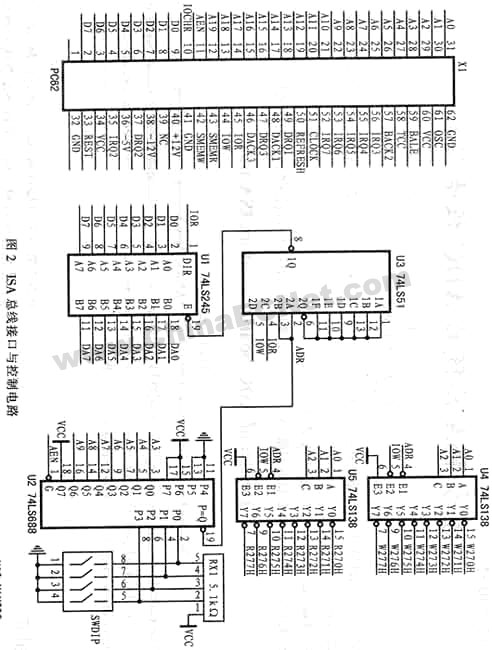
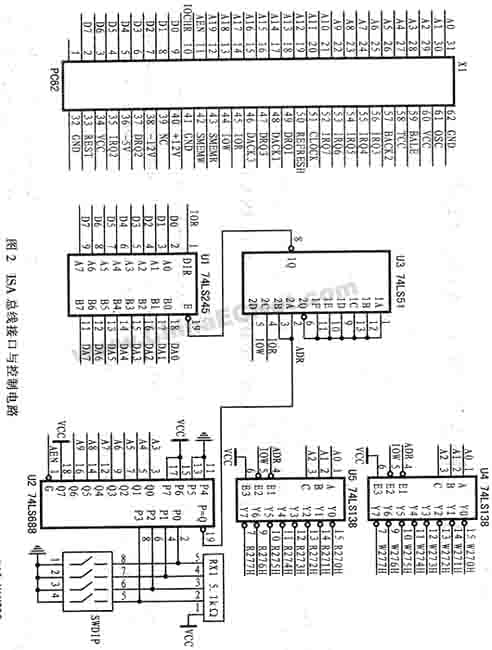
2.1 isa总线接口与控制电路
isa总线接口与控制电路电路如图2所示。该电路由数据总线缓冲器、读/写地址控制/译码器、板号产生电路等组成,输入来自isa总线的数据信号(如ior、板号产生电路u2(74ls688)输出地址有效信号adr,其具体地址由地址拨码开关swdip确定,本板卡中的地址为0x270h~0x277h;读/写地址控制/译码器u4、u5(74ls138)可用于形成该板卡的读写片选信号r27xh/w27xh(x代表0~7),以选中系统中其它功能芯片;当地址有效(adr)时,通过ior/iow判别数据缓冲u1(74ls245)的数据流向,以及数据的输出或读入。该板卡在输出控制信号或检测数据时,可通过中断方式完成多组数据的输出或输入。
2.2 模拟输入电路
根据设计要求,该板卡采用转换时间为25μs的12bit逐次比较型ad574转换芯片作为a/d转换器的核心,在本应用系统中,输入信号为单板性信号(0v~+12v),用ad574进行单极性模拟信号转换的具体硬件电路如图3所示。
图中,u15可根据系统的工作状态,通过da1~da5来改变u10、u11(max306)的控制地址,以选择信号的输入通道(共32路),模拟信号的输入电压值应为0v~+12v;u14通过cs、r/c、ce等来控制ad574的具体工作状态,转换的数据通过缓冲器u13(74ls541)输出,其中低4位共用。ad574的工作状态由ce、cs、r/c、12/8、a0五个控制信号决定,这些信号的组合控制功能如表1所列。
表1 ad574控制信号的功能组合
应用时,如ce=1、cs=0,则ad574处于工作状态;而当ad574处于工作状态且r/c=0时,则启动a/d转换,r/c=1时进行数据读出。12/8和a0端用来控制转换字长和数据格式:若a0=0时启动转换,则以完整的12位a/d转换方式工作,而若a0=1时启动转换,则以8位a/d转换方式工作。ad574处于数据读出工作状态(r/c=1)时,a0和12/8将作为数据读出格式控制端。12/8为1对应12位并行输出;12/8=0则对应8位双字节输出。其中a0=0时输出高八位,a0=1时输出低四位,并以四个0补足尾随的四位。应注意:12/8端与ttl电平不兼容,因此,只能将其与vcc或gnd相连,且a0数据输出期间不能变化。电路中的w1为调零电阻器,w2为调增益变阻器。
2.3 自检电路
在自检状态下,u15输出控制数据a00、a11、a22、a33、a44、a55和111110,以选通第32通道,输入信号则是由电源电路稳压的+5v标准电压。可用计算机控制a/d转换并读入转换数据,以判断器件的工作状况,从而实现板卡的自检,通过自检可以判断出产生故障的主要元器件。