时间:2023-04-28 19:22
人气:
作者:admin
作者:是德科技产品营销工程师Brian Whitaker

电池使用寿命对物联网(IoT)基础设施的成本和可靠性有很大影响。消费电子设备的电池使用寿命更是影响消费者购买与否的关键考虑因素。然而在实际情况中,通过计算得出的物联网设备的电池使用寿命往往是不准确的,这对设备制造商来说是一个非常重要的问题。
衡量电池使用寿命的方法之一是用电池容量(以安培小时为单位)除以平均电流消耗(以安培为单位),从而得出电池的运行时间(小时)。然而,在现实世界中,这种计算方法则过于简单了。
事实上,由于设备使用不同的电源模式,包括运行模式、睡眠模式和休眠模式等,因此根据上面的公式可能会得出不准确的结果。此外,恒定功率和恒定电阻等操作模式将以不同方式从电池中获取电流,并改变电池的运行时长。充分了解电池如何响应不同的应用场景以及设备的典型使用模式对准确预测电池的使用寿命至关重要。
除了电流消耗不同之外,电池容量也是可以改变的,具体取决于平均放电电流和使用模式。在图1中可以看到,随着碱性电池放电电流的增大,放电容量也发生了相当大的变化。

图1:1,100 mAh的碱性电池,截止电压为0.9 V - 放电容量的变化
此外,温度也会影响电池的使用寿命,这是另一个需要考量的关键因素。图2中的曲线显示出了温度究竟如何影响电池容量。

图2:1,000 mAh的锂离子电池,截止电压为3 V - 温度变化
还有一些其他因素也可能会导致计算得出的电池运行时间比实际使用时间更长,这些因素包括:
· 电池模型/配置文件不可用
· 没有严格按照准确的设备操作要求生成电池配置文件
· 电流消耗的测量结果不准确
· 没有考虑到电压下降的问题,例如当电压达到设定的截止电压值时,设备就会关闭。
电池模拟和分析软件是一种用于准确预测电池使用寿命的解决方案。此外,模拟软件可以通过对电流消耗的分析提供洞见,以改进设备的设计,从而延长电池的使用时间。
本文探讨了如何使用模拟软件来实现这些目标,主要包括以下议题:
1. 通过对电池的充放电进行分析,创建独特的电池模型。
2. 模拟充电状态,以减少测试时间,提高安全性,并获得能够延长电池使用寿命的深刻洞见。
3. 追踪电池的充电和放电过程,并实现整个过程的可视化,以确定电池容量。
4. 执行电池循环充放电测试,以确定电池容量和电池使用寿命的衰减情况。

出于一些原因,对电池进行分析和定性是很重要的。同时也有必要了解在经过一段时间的放电之后,电池可以储存和提供的电量。电池的开路电压(VOC)和内阻(IR)在放电过程中会产生变化。将这些变量绘制出来是非常关键的,这样电池配置文件就能准确地反映电池的实际性能。图3就是此种图表的典型示例。

图3:利用是德科技 BV9210B/11B PathWave BenchVue高级电池测试和模拟软件创建的电池配置文件
另外,确认电池在特定放电条件和操作模式下的性能表现也非常重要。影响电池性能的参数包括:温度,负载电流曲线(恒定/动态),恒流、恒功率和恒电阻等不同的操作模式。
这些参数会影响电池的使用寿命。因此,创建不同的电池配置文件以匹配特定的放电条件是至关重要的。
模拟充电状态以减少测试时间,提高安全性,获得洞见并延长电池使用寿命。
为什么使用电池模拟器而不是电池进行设备测试?
· 创造一个更加安全的测试环境。在利用模拟器时,无需对电池进行充电和放电。反复对电池进行充电和放电会带来危险。
· 获取可复验的结果。模拟电池的特性与物理电池相比没有差异,而物理电池的特性在充电/放电之后会有波动。即使是同一型号的电池之间,性能也会有差异。
· 缩短测试时间。即时模拟任何充电状态(SoC),而不是手动将电池消耗到所需的电量水平。
电池模拟器的工作分为多个步骤。第一步是加载电池配置文件。对应曲线上的数据展示出了电池电压和内阻与SoC的关系,如图3所示。 工程师可以通过使用电池建模软件进行测量来创建电池配置文件, 也可以从电池供应商处接收配置文件。
利用建模软件创建的配置文件能够反映出特定设备的电流消耗,这比电池供应商提供的通用配置文件更加准确。举例来说,如果电池供应商在被测设备消耗动态电流的情况下,根据恒定电流创建配置文件,那么这份通用配置文件就没有帮助。图4显示的是,将一台设备的电流消耗曲线加载到一个电池分析器中。该软件可以不断地重复这一波形,直到电池完全耗尽。

图4:将设备的电流消耗波形导入Keysight BV9210B/11B PathWave BenchVue高级电池测试和模拟软件
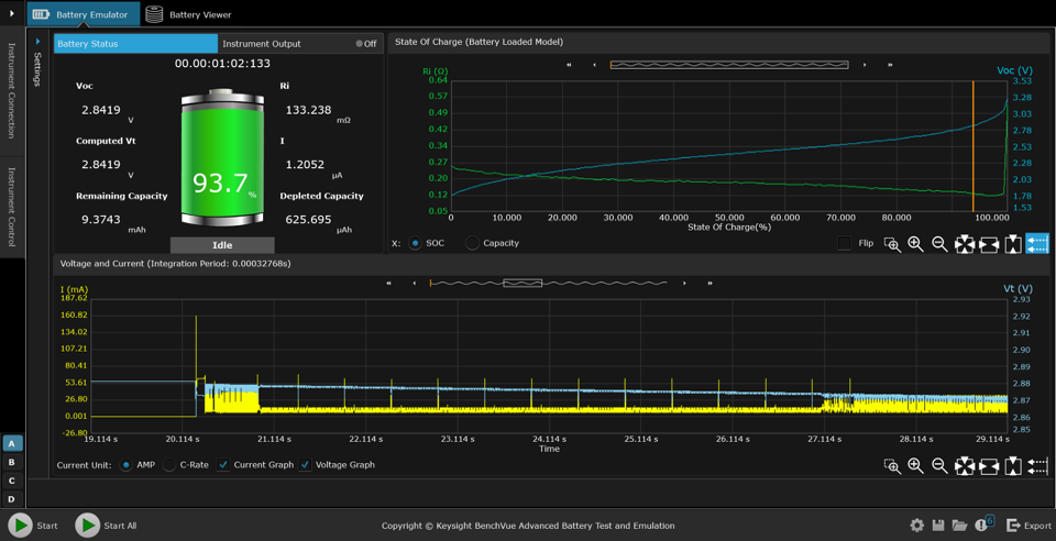
下一个模拟步骤是选择起始SoC和截止电压。将设备连接到模拟器上,开始模拟电池。电池模拟器持续测量电流、充电或放电,并动态地估算模拟的SoC值。模拟器根据SoC值不断改变其输出(电压和电阻),以符合加载的电池配置文件要求。如果模拟器正在放电,当模拟器达到设定的截止电压值时,测试就会结束。

图5:使用BV9210B/11B PathWave BenchVue高级电池测试和模拟软件进行电池模拟
通过迅速模拟不同SoC状态下的电池,可以迅速而深入地了解设备的操作情况。图6显示的是对设备电流消耗状况的分析和洞察。利用这一分析得出的测量结果可以改变物联网设备的设计,从而实现更长的电池续航时间。

图6:使用BV9210B/11B PathWave BenchVue高级电池测试和模拟软件对脉搏血氧仪医疗物联网设备的电流消耗情况进行分析
就物联网设备而言,有必要充分了解其电池可以储存和提供的电量。电池测试和模拟软件能够追踪电池的充放电过程,并实现整个过程的可视化,以确定电池容量。
软件必须同时支持在恒定电流(CC)模式和恒定电压(CV)模式下为电池充电。在CC模式下为电池充电,当电池达到满电状态后,软件需要从CC模式切换到CC加CV的组合模式。这种组合是非常有必要的,因为当电池接近峰值电压或峰值容量时,不能以相同的速度为电池充电。
在电池放电时,软件可以支持恒流、恒电阻和恒功率三种模式的能力也很重要。测试和模拟软件可以用来创建一个直接从设备上生成的电流消耗曲线。这种能力让用户能够轻而易举地对电池进行放电,并且其电流消耗曲线与实际使用过程中的电流消耗曲线高度一致。而直接使用实际的终端设备模拟这个过程、执行电池放电测试是非常困难的,除非该设备能够在整个放电测试过程中保持运行。

图7:利用BV9210B/11B PathWave BenchVue高级电池测试和模拟软件跟踪电池充电情况,并实现过程的可视化
电池的性能在持续的充电和放电过程中会明显下降。这就是为什么模拟电池的循环充放电是至关重要的。电池测试和模拟软件是一款简单易用的解决方案,但是该软件需要支持数据记录功能。此外,当电池测试和模拟软件解决方案能够为电池创建不同的充电和放电配置文件的时候才真正具有价值。
这样才有可能将不同的充电和放电序列结合起来,模拟复杂的充放电循环曲线。然后,工程师就可以确认电池的性能是如何随着时间的迁移而降低的。模拟软件解决方案是这方面的理想选择,因为它们可以实现,例如通过多达一千次的循环操作,确定电池在序列测试模式下的老化效应和可靠性。

图8:利用BV9210B/11B PathWave BenchVue高级电池测试和模拟软件执行电池循环充放电测试
电流消耗和电池放电测试带来了许多挑战。手动给电池充电和放电的过程非常耗费时间。但是由于电池特性不同,在不同的充电水平下对设备执行测试是非常关键的。此外,在比较测试结果时,电池参数和充电水平必须是相同的。直接利用物理电池来实现这一点非常具有挑战性。此外,人们很难确定一台设备在充电一次之后能够持续使用多久,而且设备上显示的电池使用寿命往往与实际状况不符。
使用模拟电池可以克服这些困难。首先,电池模型是一个已知的良好参考,能够提高用户对测试结果的信任。另外,工程师可以通过即时切换电池的充电状态,快速评估设计或软件变化对电池使用寿命的影响。这样不仅能够改进设计,还能够延长电池使用寿命,并减小产品尺寸。
此外,软件解决方案能够自动执行电池放电测试、模拟设备电流消耗来准确估计电池的使用寿命。这种方法比采用恒定电流对电池进行放电更准确。而且,过程的自动化比手动操作设备对电池进行放电更直接、有效。
上一篇:地物光谱仪的应用概述