时间:2021-12-24 14:31
人气:
作者:admin
张星
安科瑞电气股份有限公司,上海 嘉定 201801
【摘要】:电力供应是整个社会生产、人民生活的基本保证之一,也是全世界普遍的能源形式,而且多数资源都被人类运用各种方式转换为电能而加以利用,经济的高速运行也使各领域的用电负荷急速上升,各种疏漏和故障层出不穷,电力监控系统可以发现涉及千万用户的各项用电疏漏。我司提供的电力监控系统方案具有成熟化、模块化、监控软件和核心联网采集产品自主研发的特点,易于实施和扩展,易于根据客户的需求定制化调整,并具有很强的性价比特点。在推出市场十年多的时间,收到了用户的亲睐,多个行业和环节进行了应用,创造了良好的社会和经济效益。
1 电力监控系统的设计
1.1 数据采集与处理
通过间隔层单元采集来自生产过程的模似量、数字量、脉冲量及温度量等,生产过程设备包括CT、PT、配电装置保护、直流系统、所用电系统等。对所采集的输入量进行数字滤波,有效性检查,工程值转换、故障判断、信号接点抖动消除、刻度计算等加工。从而产生出可供应用的电流、电压、有功功率、无功功率、电度、功率因数等各种实时数据,供数据库更新。在可能时,形成分布式的数据库结构,在就地控制单元中保留本地处理的各种实时数据。间隔层单元对保护模拟量和遥测模拟量的采集应相对独立,遥测量的精度应满足有关标准的要求。
1.2 电力监控系统网络构成
监控层包括工程师站和远动通信站,包含监控计算机、网络交换机、打印机、UPS以及Acrel-2000Z电力监控软件,其中软件部分具有良好的人机交互界面,通过数据传输协议读取通讯管理机采集的现场各类数据信息,自动经过计算处理,以图形、数显、声音等方式反映现场的运行状况;电能计量管理功能设计各种符合用户的报表格式,报表内数据严格按照各种标准进行计量,搭建完整的计量体系,用户只需查找打印即可,方便了操作,提高了工作效率。
通讯网络层包括通讯管理机、网络交换机等设备,网络结构如下图所示:
1.3 电力监控系统软件功能设计
系统依据客户实际需求进行设计,并实现了一次主接线图界面显示;电参量遥测及电参量越限报警;事件记录;系统运行异常监测;故障报警及操作记录;电能报表查询与打印;系统负荷实时、历史曲线,用户权限管理等主要功能。
2 系统功能
上位机软件采用Acrel-2000Z电力监控系统,通过软件进行设备配置、数据库变量配置、界面设计等,完成了在上位机软件监控及电力监控的功能。
2.1 功能特点
Acrel-2000Z电力监控系统采用全中文界面,操作简单方便;运行稳定可靠的特点。点击相应快捷按钮即可进入相应的系统功能模块;系统具有一次系统图显示,模拟图显示和网络结构图显示;系统具有人机界面友好,显示数据直观,方便用户查阅。
2.2 软件功能:
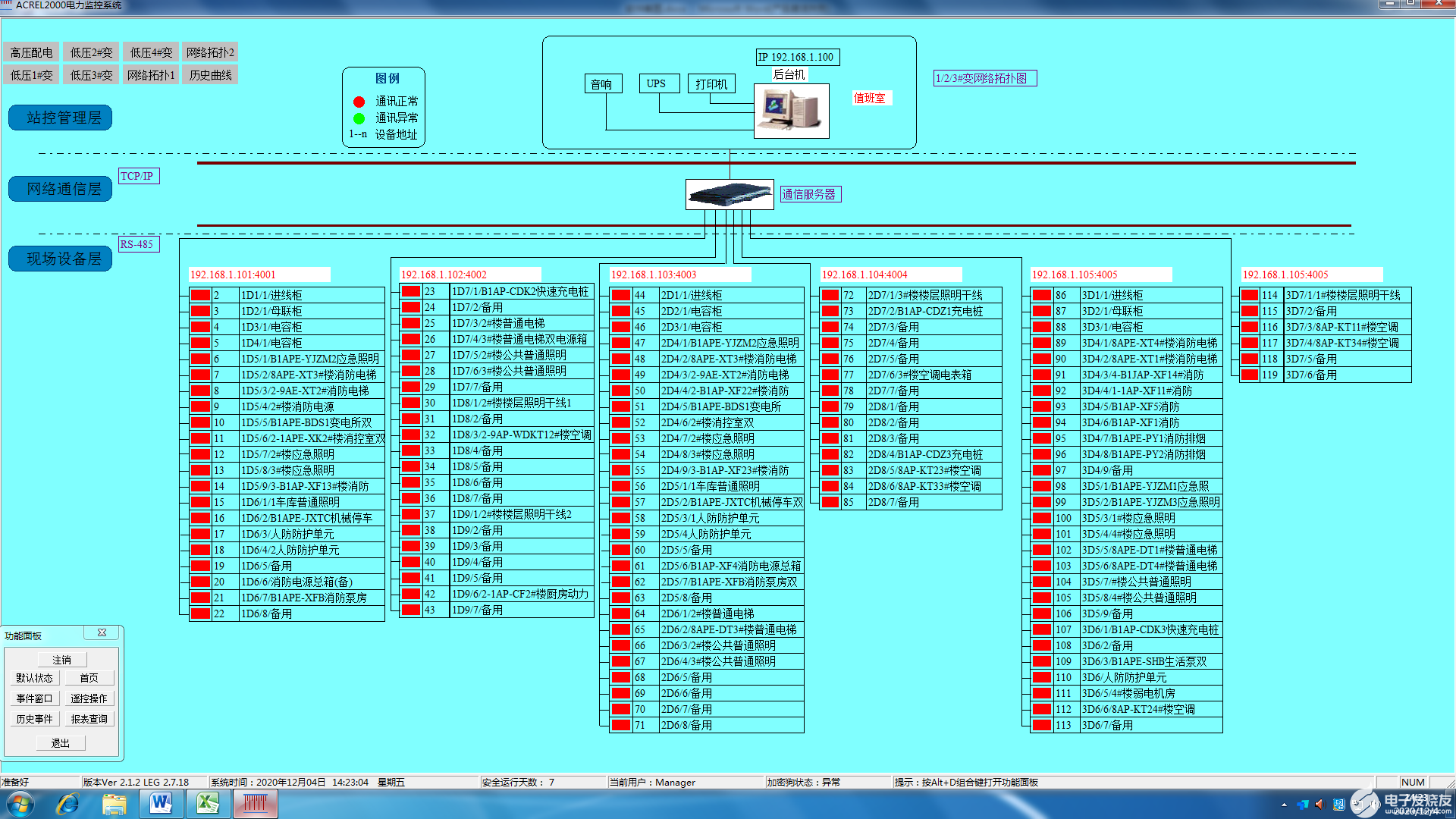
2.2.1通讯示意图
通讯示意图为拓扑图,显示系统与仪表的通讯是否正常。通过界面模块颜色的变化来反映整个系统各个监控点位的运行状态。界面如图2所示。

图2 通讯示意
2.2.2 监测详图
监测详图反应了整个系统配电回路名称,相应的配电体系以及回路的主要电参量。通过实时数据的显示,直观反映本项目各个监测回路的运行数据,便于管理者实时了解系统运行状态。界面如图3所示。

图3 监测详图
2.2.3 参数抄表
参数报表反映了本项目监测回路的在过去某时间点的运行数据,通过当前或者过去某时间点的实时参量数据反映回路状态。主要的数据包括:三相电压,三相电流,电能,有功功率,无功功率,功率补偿因数,频率。界面如图4所示

图4 参数抄表
2.2.4 电能报表
电能报表是对用电量的管理以报表形式呈现,该报表可以实现系统运行期间的任意时间段内的月抄表,日抄表,小时抄表等功能,且可以Excel形式导出或打印。界面如图5所示。

图5 电能报表
2.2.6报警处理
报警处理分两种方式,一种是事故报警,另一种是预告报警。前者包括非操作引起的断路器跳闸和保护装置动作信号。后者包括一般设备变位、状态异常信息、模拟量越限/复限、计算机站控系统的各个部件、间隔层单元的状态异常等。
3 结束语
苏州聿盛地产开发有限公司苏地2016-WG-62号3#地块地块电力监控系统实现用电数据的实时采集、存储、显示、导出。项目从配电系统的搭建,到后期调试,系统数据的核对,整个过程我方提供了相应阶段的技术支持。本系统在设计、安装、调试的同时,也是对建筑的配电架构的详细梳理,通过对用能情况的细致分类,明确建筑内配电体系的运作模式和状态。满足了客户相关的定制化需求,为客户提供了多样性的数据分析处理方式,以及导出方式。电力监控系统,由遥测、遥信、遥控、通讯、显示、设置等各项智能化集成功能组合而成的监控系统,使千万用户各项用电疏漏变得可查、可视、可控、可防,为用户创造良好的工作生活环境。
作者简介:
张星,女,本科 安科瑞电气股份有限公司,主要研究方向为智能电网供配电
审核编辑:鄢孟繁