时间:2023-04-25 09:10
人气:
作者:admin
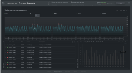
来自外部来源的威胁是开发人员、OEM 和终端系统提供商非常关注的问题。检测这些威胁是解决方案的一部分。另一部分是事件响应。为此,专门从事物联网设备的全球网络安全公司Exein正在提供其Exein Runtime,顾名思义,这是一种最先进的运行时威胁检测和事件响应解决方案(XDR),适用于基于Linux和RTOS的物联网系统。下面的视频很好地解释了它是如何工作的。
Exein Runtime 使开发人员和 OEM 能够监控和保护其物联网设备免受任何类型的外部网络安全威胁,还可以让他们实时主动检测和响应已知和未知攻击。它面向任何需要保护系统、网络和数据免受各种物联网安全攻击的供应商。
该系统是围绕该公司的Pulsar安全代理设计的,这是一个完全用Rust编写的开源,基于eBPF的内核可观测性框架 - 它正迅速成为首选的编程语言,因为它即使在受限的嵌入式环境中也能实现高性能。
Exein Runtime 是一个现代、模块化、安全的 XDR 系统,可为物联网和其他基于边缘的应用程序提供高性能、低计算成本和强大的安全功能。该工具建立在开放的基础上,可扩展、高度安全且快速。

基于 Edge AI 的异常检测功能和启发式策略引擎相结合,使 Exein Runtime 能够保护嵌入式设备免受已知和未知威胁的侵害。核心架构的模块化使其能够在不同的硬件配置文件上运行,从超低端设备到智能手机、服务器环境和容器,开销成本最低。
这与通常在C++中实现的竞争解决方案不同,是一种被认为对关键应用程序不安全的语言。竞争解决方案的整体性质可能会导致性能、维护和安全性方面的大量成本。此外,通过利用 eBPF 等内核跟踪技术,Exein 运行时可以获得对单个进程活动的更精细的可见性,而不会影响底层主机的安全性和稳定性。
审核编辑:郭婷