全球最实用的IT互联网信息网站!

AI人工智能P2P分享&下载搜索网页发布信息网站地图

当前位置:诺佳网 > 电子/半导体 > 工业控制 >

大温差对于冷水机组的影响探讨

时间:2023-05-30 10:26

人气:

作者:admin

标签: 变频器  蒸发器  冷水机 

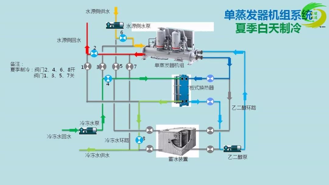
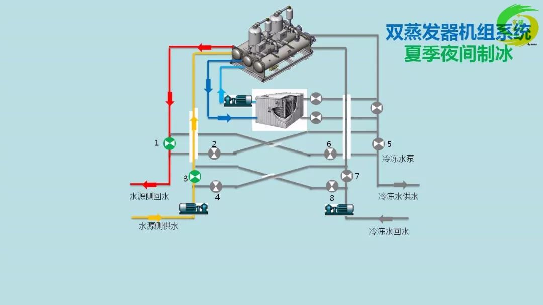
导读:对于蒸发器侧而言,冷水出口温度保持7°C ,则冷媒侧的蒸发温度基本保持不变,不会因为冷水温差或水流量的变化而变化。因此,冷冻水变流量对设备制冷量无影响。注:冷冻水出口温度不...

d511fc84-ec2f-11ed-90ce-dac502259ad0.jpg

d520bbc0-ec2f-11ed-90ce-dac502259ad0.jpg

d533f8b6-ec2f-11ed-90ce-dac502259ad0.jpg

d5466884-ec2f-11ed-90ce-dac502259ad0.jpg

d557cc1e-ec2f-11ed-90ce-dac502259ad0.jpg

d5643fa8-ec2f-11ed-90ce-dac502259ad0.jpg

d581e846-ec2f-11ed-90ce-dac502259ad0.jpg

d5bbdb64-ec2f-11ed-90ce-dac502259ad0.jpg

d5d05738-ec2f-11ed-90ce-dac502259ad0.jpg

d5df7ace-ec2f-11ed-90ce-dac502259ad0.jpg

d6024aea-ec2f-11ed-90ce-dac502259ad0.jpg

d6166c82-ec2f-11ed-90ce-dac502259ad0.jpg

d630f8d6-ec2f-11ed-90ce-dac502259ad0.jpg

d66417ac-ec2f-11ed-90ce-dac502259ad0.jpg

d68e185e-ec2f-11ed-90ce-dac502259ad0.jpg

d6bd54ac-ec2f-11ed-90ce-dac502259ad0.jpg

d6dbf5d8-ec2f-11ed-90ce-dac502259ad0.jpg

d704b37e-ec2f-11ed-90ce-dac502259ad0.jpg

d71853f2-ec2f-11ed-90ce-dac502259ad0.jpg

d72c6ebe-ec2f-11ed-90ce-dac502259ad0.jpg

d75718da-ec2f-11ed-90ce-dac502259ad0.jpg

d77e1156-ec2f-11ed-90ce-dac502259ad0.jpg

d7a0bda0-ec2f-11ed-90ce-dac502259ad0.jpg

d7d6d0b6-ec2f-11ed-90ce-dac502259ad0.jpg

d7f54fb4-ec2f-11ed-90ce-dac502259ad0.jpg

d7fc18f8-ec2f-11ed-90ce-dac502259ad0.jpg

d80d9128-ec2f-11ed-90ce-dac502259ad0.jpg

d8407f8e-ec2f-11ed-90ce-dac502259ad0.jpg

d85ef252-ec2f-11ed-90ce-dac502259ad0.jpg

d871b46e-ec2f-11ed-90ce-dac502259ad0.jpg

d8800c1c-ec2f-11ed-90ce-dac502259ad0.jpg

d899209e-ec2f-11ed-90ce-dac502259ad0.jpg

d8b11a00-ec2f-11ed-90ce-dac502259ad0.jpg

d8c82d9e-ec2f-11ed-90ce-dac502259ad0.jpg

d8da0b22-ec2f-11ed-90ce-dac502259ad0.jpg

d8f711ea-ec2f-11ed-90ce-dac502259ad0.jpg

d90f544e-ec2f-11ed-90ce-dac502259ad0.jpg

d92830cc-ec2f-11ed-90ce-dac502259ad0.jpg

d9471a78-ec2f-11ed-90ce-dac502259ad0.jpg

编辑:黄飞


温馨提示:以上内容整理于网络,仅供参考,如果对您有帮助,留下您的阅读感言吧!
相关阅读
本类排行
相关标签
本类推荐

CPU | 内存 | 硬盘 | 显卡 | 显示器 | 主板 | 电源 | 键鼠 | 网站地图

Copyright © 2025-2035 诺佳网 版权所有 备案号:赣ICP备2025066733号
本站资料均来源互联网收集整理,作品版权归作者所有,如果侵犯了您的版权,请跟我们联系。

关注微信