时间:2012-08-17 14:31
人气:
作者:admin
摘要:提出了一种新颖的由共面波导(CPW)馈电的单极子双频天线。天线可分别在2.5 GHz和5.5GHz频率上谐振。该天线由一个反C型单极子组成,如同一个缺了一角的环形单极子,结构简单。利用HFSS仿真得到的-10dB阻抗带宽分别为低频部分10.4%(2.35~2.61 GHz),高频部分27.8%(4.96~6.46 GHz),能够满足无线局域网(WLAN)的需要。同时天线的体积较小可以降低成本。
关键词:CPW;双频;反C型单极子;WLAN
近年来,随着无线局域网(WLAN)的广泛应用,人们随时随地都可以享受到便捷的无线通信。为了更大程度地满足用户的需求,新的无线局域网(WLAN)必须覆盖2.4 GHz(2.4~2.484 GHz)、5.2 GHz(5.15~5.35 GHz)和5.8 GHz(5.725~5.825 GHz)这儿个频段,这对天线工程师提出了新的要求。国内外已绎对此进行了大量研究。文献提出了一种半U型开槽叠层宽带做带天线。这种天线结构简单并可覆盖5.2 GHz和5.8 GHz的频带,但无法满足IEEE802.11h在2.4 GHz频段上使用要求。而利用共面波导馈电的终端开路的矩形环单极子天线同样是结构简单,但在5.8GHz的频段上有所不足。文献提出了一种E形微带贴片和一个偶极子组成的天线。该天线虽然可以在两个频段内工作,但在2.4 GHz的频带内-10 dB阻抗带宽不足以完全覆盖2.400~2.484 GHz的频率范围。文献提出一种G型单极子天线可满足带宽的需要,但11个自由量较多,使得天线设计较为复杂。文献中的平板单极子天线利用一片有切角的矩形单极子实现了完全覆盖WLAN的所需范围,结构简单,然而面积过大。同时微波存取全球互通(wiMAX)所用的3.3~3.6 GHz处于WLAN的频段之问。为达到陷波的效果,可在一个超宽带单极子天线中加入微带线以起到频段阻断的作用。或者在共面波导的超宽带单极子上开C型槽起到频带阻断的作用。然而这些设计同时也增加了天线系统的复杂性。W.C.Liu提出了一种结构简单的双频CPW天线。
基于共面波导(CPW)的研究,文中提出了一种具有共面波导结构的反C型单极子双频天线。通过对天线的仿真优化,可以看出天线具有体积小、结构简单的特点,且能同时工作在无线局域网的多个频段上。
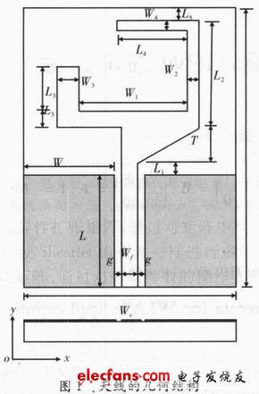
1 天线设计
天线结构如图1所示。图中该天线是一个有缺口的环形单极子、环形单极子底部一边采用渐变结构,这种结构使得天线从一个谐振频率平坦地过渡到另一个谐振频率上,从而实现单极子天线在较宽的频带上实现阻抗匹配。整个天线如同一只扳手,而其上部结构如同一个颠倒的字母C。C型结构的两臂分别产生一个谐振频率。该天线可看作一个长为(L1+T+L2),宽为(W1+W2+W3)环形单极子减去左上角的部分所形成的。天线采用共面波导馈电,特征阻抗为50 Ω,微带馈线宽度Wf,馈线和地板之间的缝隙宽度为g。地板的长宽分别为L,W。

天线设计在一块相对介电常数为4.4,厚度为1.6 mm的FR4介质基板上。天线总尺寸为36 mm×28.6 mm×1.6 mm。天线分别谐振在2.5 GHz和5.5 GHz,并覆盖了IEEE802.11 a/b/g中所规定的WLAN的工作波段。
上一篇:MSAP技术特点及标准进展