时间:2023-03-03 12:00
人气:
作者:admin
今天我们来了解一下三个降压启动电路,两个星三角启动和一个自耦变压器降压启动。为什么是两个星三角呢?因为星三角有手动和自动,我们先说一下手动星三角。

手动星三角
手动星三角用的不多,我们简单了解一下。需要两个启动按钮,一个启动一个实现星三角转换。电机接线端子上的连接片去掉,主线部分的变相一定不要接错了,启动时电机星接运行时角接,我们对比一下电机的两种接法加强理解。

电机的两种接线
我们分析一下控制电路部分,按下启动按钮SB1的时候,主接触器KM通过自身的辅助常开点自锁。常开点闭合以后控制星接的KMY接触器线圈得电,星型启动。KMY的线圈串的是SB2的常开点,KY▲接触器串的是SB2的常闭点,并且两个接触器是互锁关系,所以按下SB2以后,KMY线圈断电KM▲线圈得电变为角接运行,停止需按下SB3。

自动星三角
加了时间继电器的星三角可以实现智能转换,按下SB1的时候主接触器KM自锁,自身的辅助常开点闭合导通。KM常开点导通以后KMY线圈和时间继电器线圈同时得电,时间继电器可以倒计时,KMY和KM▲是互锁关系,KMY的接触器线圈串的时间继电器的常闭点,KM▲的线圈串的时间继电器的常开点,并且有自锁效果。所以到达设定时间以后,常闭点断开KMY线圈失电,常开点闭合KM▲自锁,停止需要按下SB按钮。

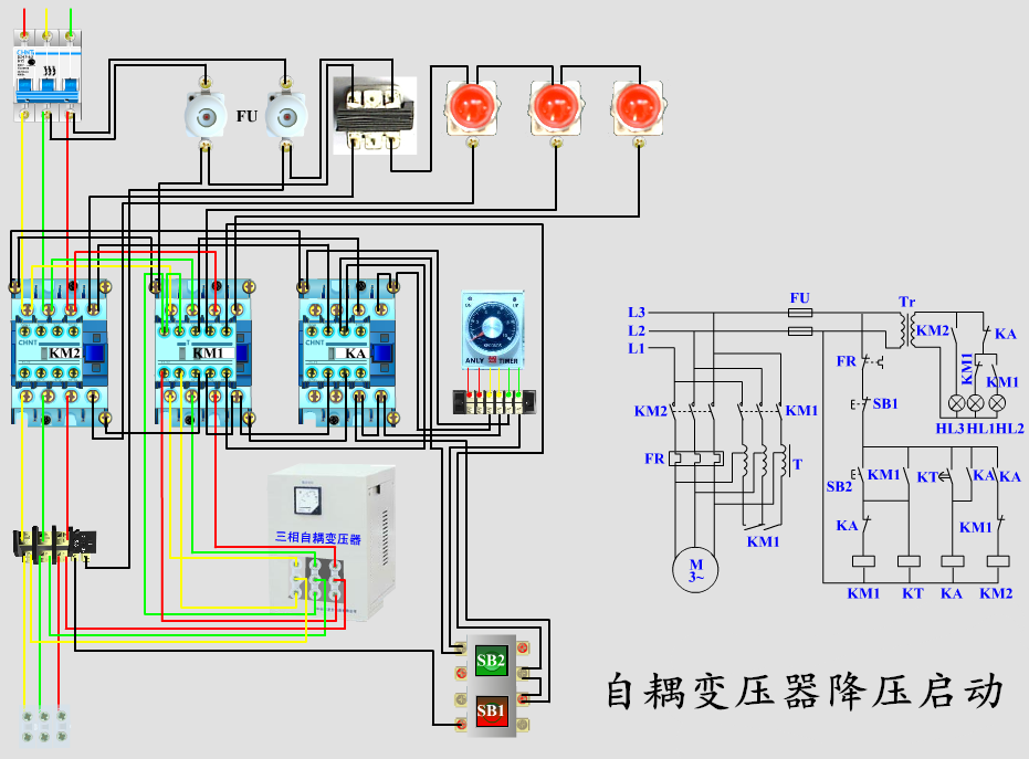
自耦变压器降压启动
这个电路也需要时间继电器,启动的时候电机连接自耦变压器低压启动,延时以后与自耦变压器断开直接接入主线路实现全压运行。我们看一下控制电路部分,按下SB2以后,KM1自锁且时间继电器线圈得电开始计时。同时自耦变压器星接直接连电机低压启动,继电器KA的线圈串时间继电器的常开点,所以到达设定时间以后,KT的常开点闭合KA自锁,同时KA的常闭点断开KM1线圈失电KA的常开点闭合KM2线圈得电。KM2吸合以后主电源直接接电机实现全压运行。(图中的KA可以用接触器也可以用中间继电器)
只要电路图看懂了,接线其实很简单,好了就说这么多,希望可以帮到大家。
上一篇:什么是变频电机有什么好处
下一篇:PLC怎么实现自锁和互锁