全球最实用的IT互联网信息网站!

AI人工智能P2P分享&下载搜索网页发布信息网站地图

当前位置:诺佳网 > 电子/半导体 > 工业控制 >

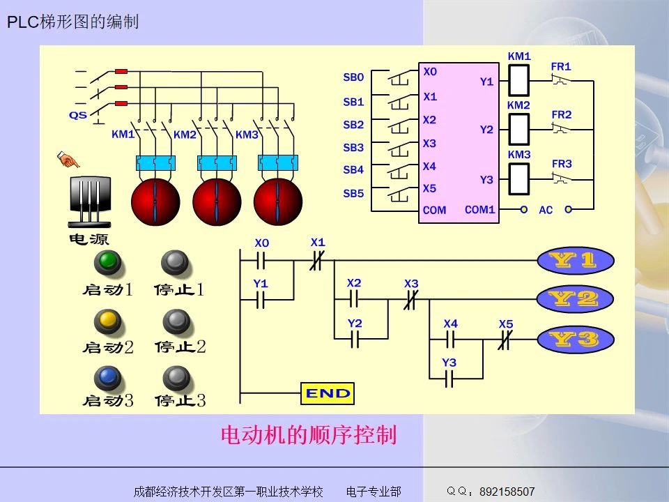
三菱FX系列PLC梯形图编程的方法

时间:2023-02-11 09:24

人气:

作者:admin

标签: 三菱  plc  编程 

导读:初学PLC梯形图编程,应要遵循一定的规则,并养成良好的习惯。下面以三菱FX系列PLC为例,介绍一下PLC梯形图编程的方法,希望对大家有所帮助。...

初学PLC梯形图编程,应要遵循一定的规则,并养成良好的习惯。下面以三菱FX系列PLC为例,介绍一下PLC梯形图编程的方法,希望对大家有所帮助。

9f41568e-a997-11ed-bfe3-dac502259ad0.jpg

9f61862a-a997-11ed-bfe3-dac502259ad0.jpg

9f86129c-a997-11ed-bfe3-dac502259ad0.jpg

9fa90414-a997-11ed-bfe3-dac502259ad0.jpg

9fc291c2-a997-11ed-bfe3-dac502259ad0.jpg

9fe7760e-a997-11ed-bfe3-dac502259ad0.jpg

9ff871fc-a997-11ed-bfe3-dac502259ad0.jpg

a01df3be-a997-11ed-bfe3-dac502259ad0.jpg

a04b0c0a-a997-11ed-bfe3-dac502259ad0.jpg

a05fc528-a997-11ed-bfe3-dac502259ad0.jpg

a07bf950-a997-11ed-bfe3-dac502259ad0.jpg

a0972180-a997-11ed-bfe3-dac502259ad0.jpg

a0a8c2a0-a997-11ed-bfe3-dac502259ad0.jpg

a0cde65c-a997-11ed-bfe3-dac502259ad0.jpg

a1021062-a997-11ed-bfe3-dac502259ad0.jpg

a1140b0a-a997-11ed-bfe3-dac502259ad0.jpg

a1369738-a997-11ed-bfe3-dac502259ad0.jpg

a1539e46-a997-11ed-bfe3-dac502259ad0.jpg

a17d4368-a997-11ed-bfe3-dac502259ad0.jpg

a19a8e5a-a997-11ed-bfe3-dac502259ad0.jpg

a1b08f20-a997-11ed-bfe3-dac502259ad0.jpg

a1d6b3e4-a997-11ed-bfe3-dac502259ad0.jpg

a1fe7f6e-a997-11ed-bfe3-dac502259ad0.jpg

a224ee1a-a997-11ed-bfe3-dac502259ad0.jpg

温馨提示:以上内容整理于网络,仅供参考,如果对您有帮助,留下您的阅读感言吧!
相关阅读
本类排行
相关标签
本类推荐

CPU | 内存 | 硬盘 | 显卡 | 显示器 | 主板 | 电源 | 键鼠 | 网站地图

Copyright © 2025-2035 诺佳网 版权所有 备案号:赣ICP备2025066733号
本站资料均来源互联网收集整理,作品版权归作者所有,如果侵犯了您的版权,请跟我们联系。

关注微信