时间:2018-02-09 10:16
人气:
作者:admin
组态软件是指一些数据采集与过程控制的专用软件,它们是在自动控制系统监控层一级的软件平台和开发环境,使用灵活的组态方式,为用户提供快速构建工业自动控制系统监控功能的、通用层次的软件工具。组态软件应该能支持各种工控设备和常见的通信协议,并且通常应提供分布式数据管理和网络功能。
组态软件指一些数据采集与过程控制的专用软件,它们是在自动控制系统监控层一级的软件平台和开发环境,能以灵活多样的组态方式(而不是编程方式)提供良好的用户开发界面和简捷的使用方法,其预设置的各种软件模块可以非常容易地实现和完成监控层的各项功能,并能同时支持各种硬件厂家的计算机和I/O产品,与高可靠的工控计算机和网络系统结合,可向控制层和管理层提供软、硬件的全部接口,进行系统集成。
随着它的快速发展,实时数据库、实时控制、SCADA、通讯及联网、开放数据接口、对I/O设备的广泛支持已经成为它的主要内容,随着技术的发展,监控组态软件将会不断被赋予新的内容。
对应于原有的HMI(人机接口软件,Human Machine Interface)的概念,组态软件应该是一个使用户能快速建立自己的HMI的软件工具,或开发环境。在组态软件出现之前,工控领域的用户通过手工或委托第三方编写HMI应用,开发时间长,效率低,可靠性差;或者购买专用的工控系统,通常是封闭的系统,选择余地小,往往不能满足需求,很难与外界进行数据交互,升级和增加功能都受到严重的限制。组态软件的出现,把用户从这些困境中解脱出来,可以利用组态软件的功能,构建一套最适合自己的应用系统。
组态软件是有专业性的。一种组态软件只能适合某种领域的应用。人机界面生成软件就叫工控组态软件。其实在其他行业也有组态的概念,人们只是不这么叫而已。如AutoCAD,PhotoShop,办公软件(PowerPoint)都存在相似的操作,即用软件提供的工具来形成自己的作品,并以数据文件保存作品,而不是执行程序。组态形成的数据只有其制造工具或其他专用工具才能识别。但是不同之处在于,工业控制中形成的组态结果是用在实时监控的。组态工具的解释引擎,要根据这些组态结果实时运行。从表面上看,组态工具的运行程序就是执行自己特定的任务。

1、将所有I/O点的参数收集齐全,并填写表格,以备在监控组态软件和PLC上组态时使用。
2、搞清楚所使用的I/O设备的生产商、种类、型号、使用的通信接口类型,采用的通信协议,以便在定义I/O设备时做出准确选择。
3、将所有I/O点的I/O标识收集齐全,并填写表格,I/O标识是唯一地确定一个I/O点的关键字,组态软件通过向I/O设备发出I/O标识来请求其对应的数据。在大多数情况下I/O标识是I/O点的地址或位号名称。
4、根据工艺过程绘制、设计画面结构和画面草图。
5、按照第一步统计出的表格,建立实时数据库,正确组态各种变量参数。
6、根据第一步和第二步的统计结果,在实时数据库中建立实时数据库变量与I/O点的一一对应关系,即定义数据连接。
7、根据第四步的画面结构和画面草图,组态每一幅静态的操作画面(主要是绘图)。
8、将操作画面中的图形对象与实时数据库变量建立动画连接关系,规定动画属性和幅度。
9、视用户需求,制作历史趋势,报警显示,以及开发报表系统。之后,还需加上安全权限设置。
10、对组态内容进行分段和总体调试,视调试情况对软件进行相应修改。
11、将全部内容调试完成以后,对上位软件进行最后完善(如:加上开机自动打开监控画面,禁止从监控画面推出等),让系统投入正式(或试)运行。
组态软件是在工业自动化领域兴起的一种新型的软件开发工具,开发人员通常不需要编制具体的指令和代码,只要利用组态软件包中的工具,通过硬件组态(硬件配置)、数据组态、图形图像组态等工作即可完成所需应用软件的开发工作。在过程控制实验装置中,要实现锅炉液位控制,以往采用仪表作为调节器,该仪表通过仪表面板的按键来改变参数值,没有实时数据输出曲线,故参数调节不方便,且系统的控制精度低。为了改变这种状况,利用世纪星组态软件开发了锅炉液位监控系统,采用计算机采集、处理数据。根据世纪星的锅炉液位实时曲线输出,用滑动输入块改变参数的值,使系统输出稳定到设定值,从而提高了工作效率。该系统性能稳定可靠、界面友好、可扩展性强。
监控系统的软件设计过程:
(1)本人了解到蒸馏塔炼油系统主要包含两个塔炉,由甲炉粗炼+乙炉精炼两道工序构成,采取边炼边出成品油的炼油方式,为使两均在最佳炼油液位炼油,其工作流程如下:

(2)确定点组态如下:甲炉液位YW1(模拟输入)、乙炉液位YW2(模拟输入)、控制阀门一、二开关INT1(数字输入)、控制阀门三、四开关OUT1(数字输入)、控制阀门五开关OUT2(数字输入)、软件监控系统开关RUN。
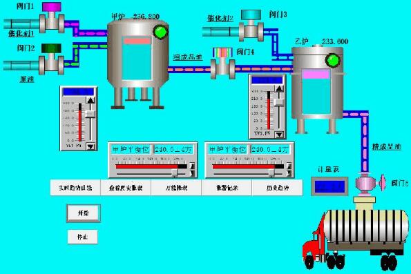
(3)创建监控中心后绘制监控图像如下图,并对其进行动画连接。

说明:图中按钮左键单击实现其对应功能,“开始”——系统开始运行、“停止”——系统停止运行、“实时趋势曲线”——转到实时趋势曲线窗口、“查看历史报表”——转到历史报表窗口、“万能报表”——转到万能报表窗口、“报警记录”——转到报警记录窗口、“历史趋势”——转到历史趋势窗口、“计量表”——显示每次配送车装载量、甲炉平衡液位游标——调节甲炼油炉最佳炼油液位、乙炉平衡液位游标——调节乙炼油炉最佳炼油液位、炉右上方绿色指示灯——高限液位报警指示。
(4)创建实时趋势曲线窗口如下图所示:

说明:横轴显示时间,纵轴显示两炉液位值,红色曲线为甲炉液位,蓝色曲线显示乙炉液位曲线,左键单击“返回”按钮返回监控中心窗口。
(5)创建历史报表窗口如下图所示:

说明:左键单击“返回”按钮返回到监控中心窗口。
(6)创建万能报表窗口如下图所示:

说明:“报表时间:”显示实时时间,“实时值”分别显示甲乙炉液位值,“数值、-1秒、-2秒、-3秒、-4秒、-5秒、-6秒、-7秒、平均值、合计”分别显示进入窗口当前、-1秒、-2秒、-3秒、-4秒、-5秒、-6秒和-7秒时甲乙炉的液位值以及它们的平均值和总和,左键单击“返回”按钮返回监控窗口。
(7)创建报警记录窗口如下图所示:

说明:区域1显示实时报警情况中,区域2显示历史报警记录情况,区域3显示各区域实时和历史报警情况,左键单击“返回”按钮返回到监控窗口。其中包含全部记录,有翻页查看和确认功能。
(8)创建历史趋势窗口如下图所示:

说明:横轴显示实时时间,纵轴显示甲乙实时趋势曲线,红色的为甲炉的,黑色的为乙炉的,左键单击“返回”按钮返回到监控窗口,拖动上方游标可查看各个时刻坐标值,双击窗口还可出现以下趋势设置窗口:

3、设计心得和体会:
通过这次组态软件设计,我掌握了组态软件进行点组态、制作窗口、进行动画连接、编写脚本程序、制作各种报表、制作实时和历史报警记录以及调试运行项目等各种组态软件开发操作。此外通过这次设计使我了解到组态软件的强大功能以及其在各领域监控系统中的应用。
4、个人建议:
我个人觉得老师应该减少一些理论课时,增加一些实验课时,因为这门课程是侧重于实际操作方面的。同时希望老师侧重调解操作的难点和偏点,因为一些简单的操作不用老师多讲同学也能自学掌握。又或者多给一些用到特殊操作或活用的操作的例子,让同学模仿学习。
上一篇:组态软件是什么_组态软件有什么用
下一篇:mcgs与松下plc通信实例