全球最实用的IT互联网站!
人工智能P2P分享搜索全网发布信息网站地图标签大全
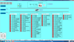
苏州聿盛地产开发电力监控系统的设计与应用
阅读全文2021-12-24
用于太阳能电池板清洁的超声波系统
阅读全文2021-12-23
为什么越来越多的人选择预付费电能表
电力监控系统的重要性
河北三盛地产新新小镇远程预付费电能管理系统
新能源换电模式破局新出路?共享换电站规范标
基于WG581网关的水电表数据监控系统
2021的科技卦象·兑·一场“双碳”催化雨
功率放大器应用:液体特性对微孔压电超声雾化
阅读全文2021-12-22
速度检测仪的使用说明书
上海贝岭新一代国网电表内置负荷开关驱
车机DAB功能验证方法论及测试三神器简介
泰克示波器+IMDA软件优化光伏发电系统的
【新闻中心】智唤建筑 电联未来|2025年江
CPU | 内存 | 硬盘 | 显卡 | 显示器 | 主板 | 电源 | 键鼠 | 网站地图
Copyright © 2025-2035 诺佳网 版权所有 备案号:赣ICP备2025066733号 本站资料均来源互联网收集整理,作品版权归作者所有,如果侵犯了您的版权,请跟我们联系。